Bccfxs | 北城分享社🌹
16:29 · 2024年9月28日 · 周六
📢
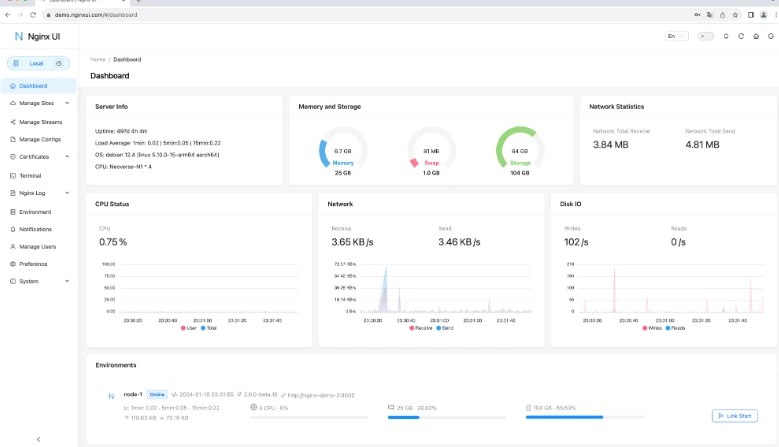
Nginx UI – 简化Nginx服务器的网络管理界面设计
🏷️
#Linux | Mac | Windows | 软件 #网站工具
👉🏻
https://www.bccfxs.com/12665/
Home
Powered by
BroadcastChannel
&
Sepia